Genesis Studio Logo Genesis Studio 使用手册

Genesis Studio 知识库逐页操作手册

这份页面只讲进入一个知识库以后的页面操作。适合新用户逐页学习, 也适合培训时按“页面作用、从上到下、典型操作、下一步去哪里”的顺序讲解。

推荐讲解顺序:内容管理、索引配置、执行索引、摘要与示例提问、检索配置、问答,再进入分享、导出和治理类页面。

目录

  1. 知识库内导航怎么理解
  2. 内容管理
  3. 索引配置
  4. 执行索引
  5. 摘要与示例提问
  6. 检索配置与问答
  7. 结构化检索、提示词、分享中心、导出和 AI 代理
  8. 逐页培训推荐顺序
总览

知识库内导航怎么理解

进入知识库后,顶部通常会看到一组操作导航。它们可以理解成知识库内部的工作台目录。

常见页面包括问答、结构化检索、摘要与示例提问、检索配置、执行索引、内容管理、索引配置、提示词、AI 代理、分享中心和导出。

知识库内页面导航总览
贴图 01:进入知识库后,顶部导航用于在各工作页面之间切换
页面一

内容管理

内容管理负责上传文件、导入网页、查看文档状态、处理提取结果。它是资料进入知识库的入口。

从上到下看页面

内容管理文件导入区
贴图 02:内容管理上方用于导入文件和网页
内容管理文档列表
贴图 03:文档列表用于确认资料是否已经进入可用状态
典型操作顺序:上传文件、看文档状态、预览或处理失败文档、等文档进入可索引状态。完成后通常进入索引配置或执行索引。
页面二

索引配置

索引配置负责定义平台如何处理内容。这里不是普通表单,而是知识库的内容生产规则。

从上到下看页面

索引配置列表区
贴图 04:索引配置列表用于确认当前知识库有哪些处理规则
典型操作顺序:新建配置、设默认配置、确认规则完整。完成后通常进入执行索引。
页面三

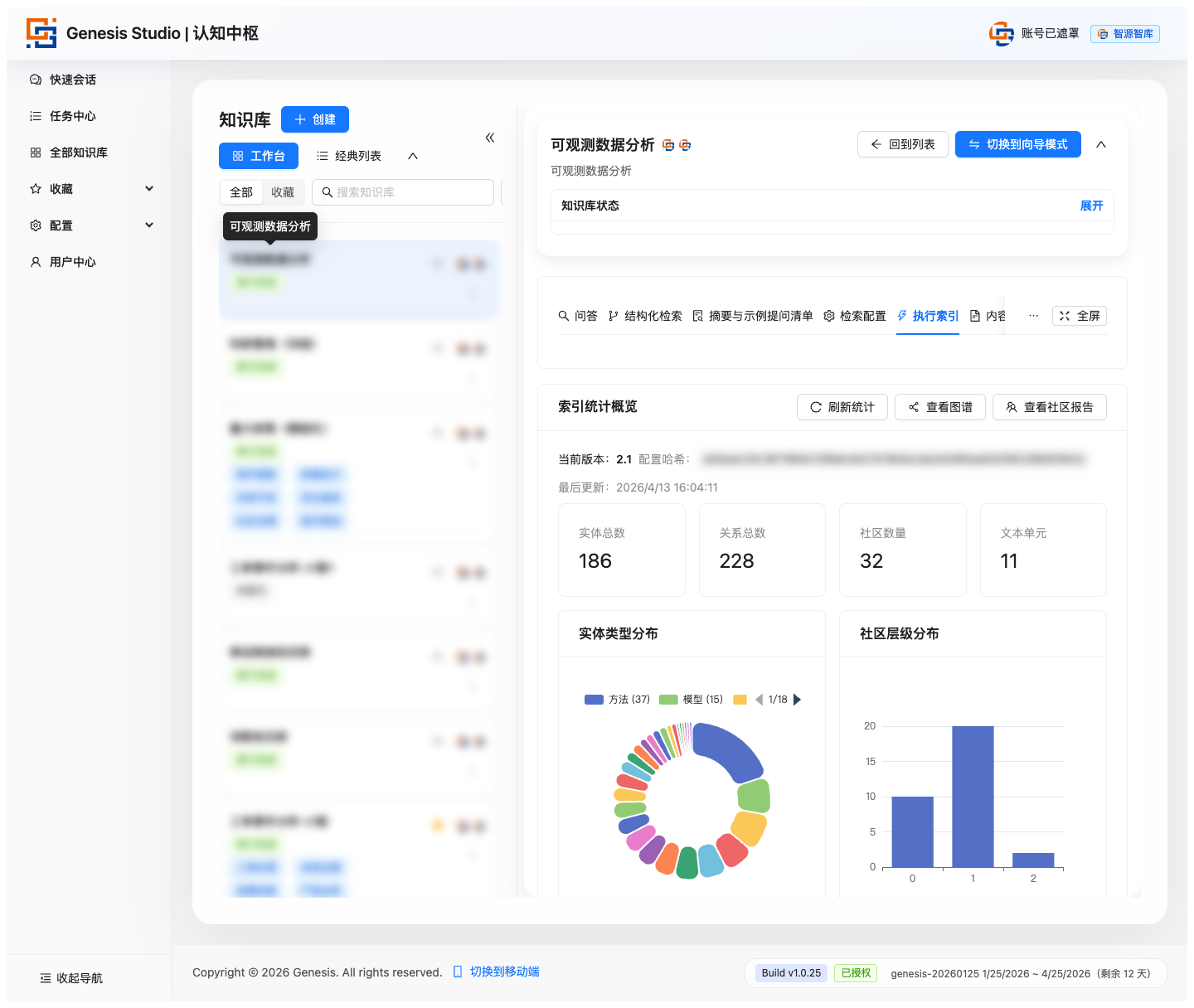
执行索引

执行索引负责真正启动知识能力建设。只有完成索引后,知识库才具备后续问答和检索能力。

从上到下看页面

执行索引选择文档
贴图 05:先选择本次要处理的文档
执行索引更新索引区
贴图 06:再选择配置、版本策略并启动索引
执行索引任务进度
贴图 07:索引开始后查看任务进度、索引版本和任务历史
页面四

摘要与示例提问

摘要与示例提问帮助用户快速理解知识库内容范围和提问方式。它适合放在正式提问之前。

从上到下看页面

摘要与示例提问页
贴图 08:摘要页适合在问答前帮助用户建立问题方向
典型操作顺序:生成摘要、阅读摘要、查看示例问题、一键带入查询页。完成后通常进入问答。
页面五

检索配置与问答

检索配置负责定义问答时的规则,包括新建检索配置、选择查询方式、设置默认配置和统一问答风格。

问答页是用户真正获取结果的主页面。用户通常按输入问题、选择配置、提交查询、看答案、看历史、做追问或分享的顺序操作。

检索配置页
贴图 09:检索配置页用于维护问答时的查询规则
问答页输入区
贴图 10:问答页上方是问题输入和配置选择区域
问答页结果区
贴图 11:结果区用于查看回答、证据和后续分析结果
如果结果不理想,通常回到检索配置、摘要页、内容管理或索引配置做调整。
扩展页面

结构化检索、提示词、分享中心、导出和 AI 代理

结构化检索更适合分析型场景,重点看查询模式、检索参数、证据表格、路径说明和 Chunk 正文。

提示词页负责控制知识库在不同环节的表达和处理方式,常见操作是查看、预览、编辑、清空或替换提示词。

分享中心负责管理知识库可见性和传播范围,重点看分享概览、当前可见性、分享策略和审计记录。

导出页负责把知识库内容和能力打包带走,通常包括导出说明、内容范围选择、生成导出包和导出任务列表。

AI 代理属于扩展型能力,更适合在基础知识库已经稳定后再讲清楚适用人群、使用前置条件和它与问答页的区别。

结构化检索页
贴图 12:结构化检索页更适合查看分析过程和证据
提示词页
贴图 13:提示词页用于管理知识库处理和表达规则
分享中心页
贴图 14:分享中心用于管理知识库可见性和共享范围
导出页
贴图 15:导出页用于打包知识库内容和配置
AI 代理页
贴图 16:AI 代理页用于查看知识库扩展型能力入口

逐页培训推荐顺序

给新用户逐页培训时,建议不要完全按导航原始顺序讲,而按“从准备到使用再到治理”的链路讲。

  1. 内容管理
  2. 索引配置
  3. 执行索引
  4. 摘要与示例提问
  5. 检索配置
  6. 问答
  7. 结构化检索
  8. 提示词
  9. 分享中心
  10. 导出

知识库内页面不是一组平行菜单,而是一条连续工作流:先导内容,再设规则,再跑索引,再辅助理解,再发起问答,最后共享和治理。